MySQL 徹底入門 第4版が出ましたね! 著者の方々にサインをもらいたいところですが、Stay Homeな昨今なかなかチャンスがありそうにありません。
基本、オンプレ職人なのですが、最近、ちょっとだけ、AWS Auroraを触ったりしています。
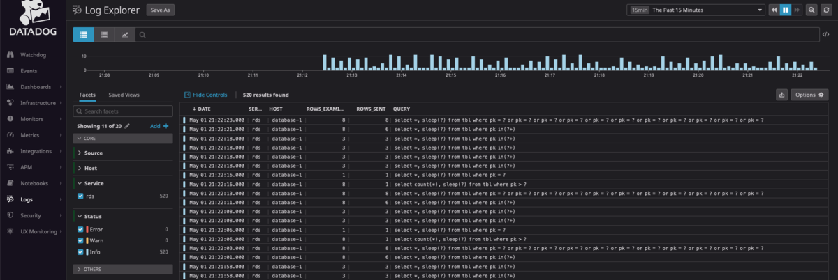
Datadog で AWS Aurora のスロークエリログを可視化する Lambda Function を作りました。 Lamda 上でクエリを正規化してから、Datadog に送信しています。
正規化して、どのクエリが多くスロークエリログに出力されているか集計しやすくしています。pt-query-digest がやってるのと同じことです。
SELECT id, name FROM tbl WHERE id = "1000"` => `SELECT id, name FROM tbl WHERE id = ? SELECT id, name FROM tbl WHERE id IN (10, 20, 30)` => `SELECT id, name FROM tbl WHERE id IN (?+)
使い方
zipファイルをlamdaに登録して、Lambdaの環境変数にDatadogのAPIキーを設定するだけで使えます。簡単。 詳しくは、README をご覧ください。
こんな感じで、スロークエリに頻出しているランキングのグラフが作れます。


グラフを作るには、Datadog のGrok parser に以下を指定して、スロークエリログから Query_time や Rows_examined 等の値をメトリックとして切り出す必要があります。いろいろなケースのログをもれなくパースできるよう、Grok parser を書くのにすごく時間がかかりました・・・
SlowLogRule ^(\# Time: (%{date("yyMMdd H:mm:ss"):date}|%{date("yyMMdd HH:mm:ss"):date})\n+)?\# User@Host: %{notSpace: user1}\[%{notSpace: user2}\] @ (%{notSpace: host}| ) *\[%{regex("[0-9.]*"): ip}\] Id:[\x20\t]+%{number: id}\n+\# Query_time: %{number: query_time} *Lock_time: %{number: lock_time} *Rows_sent: %{number: rows_sent} *Rows_examined: %{number: rows_examined}\n(SET timestamp=%{number: timestamp};\n+)?%{regex("[a-zA-Z].*"):query}.
Performance Insights じゃダメなのか
Performance Insights は、待機イベントの多いクエリを見ることはできます。 「何も待機イベントが発生していないけど、遅いクエリ」はPerformance Insights のトップSQLには掲載されてない。 実際、スロークエリログにたくさん出力されているにも関わらず、Performance Insights のトップSQLに掲載されないものがありました。
